KSI일기장
maven프로젝트 eclipse(이클립스)에서 intellij(인텔리제이)로 실행 본문
1. 유저 생성을 위한 Maria DB 관리자 계정으로 SYS DB 생성


2.MariaSys 의 SQL편집기 열어서
WEB-INF/template/applicationContext.xml에 있는 것과 같게 USER생성 및 권한 부여


3. 생성한 유저로 DB생성

4.바로 위에서 생성한 DB에 테이블 생성 및 데이터 삽입

5. 프로젝트를 intellij로 열어서 JDK 및 Tomcat 설정
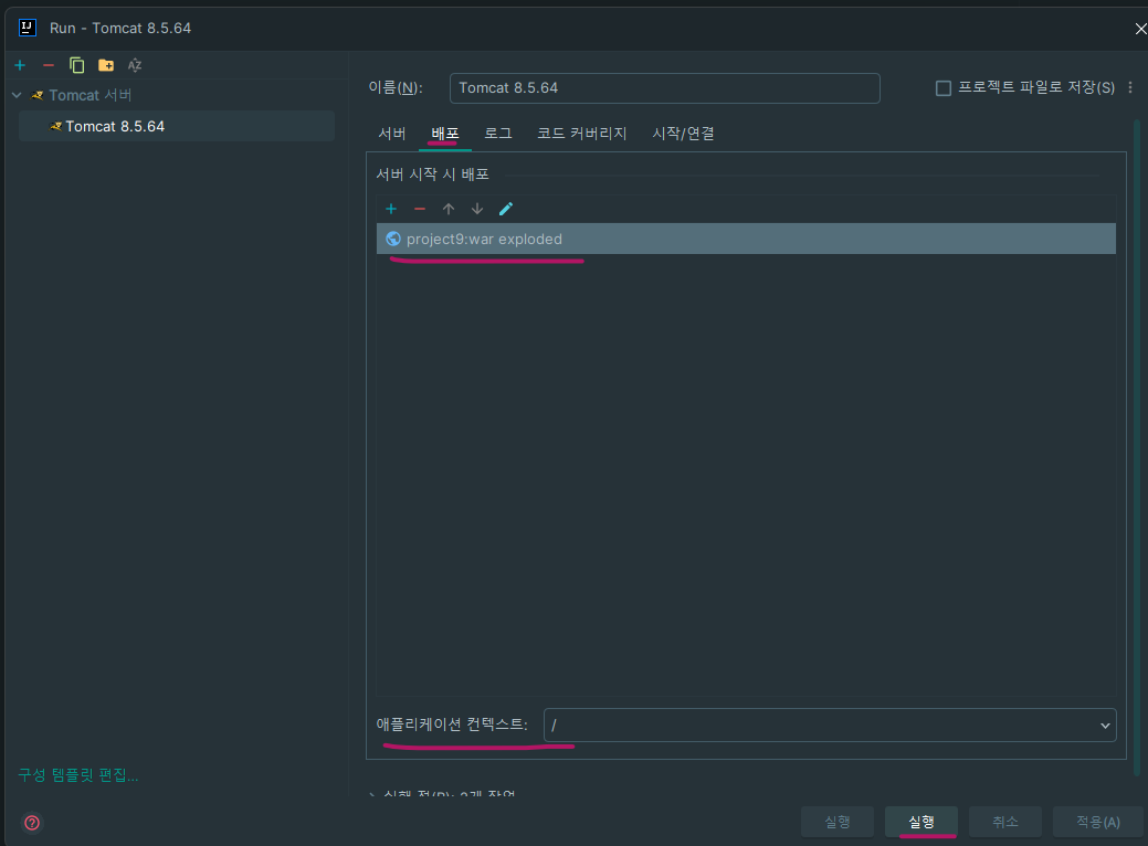
-Tomcat 설정



바로 위 화면에 war가 없을 시 아래 화면 처럼 추가해줘야 합니다.


-JDK설정




결과:


'study' 카테고리의 다른 글
| OracleDB Create, Insert, Update Sql문 (0) | 2024.04.16 |
|---|---|
| Oracle DB TableSpace(테이블스페이스) 용량 조회 (0) | 2024.04.16 |
| 전 세계 시간이 같은 이유 (NTP서버) (0) | 2024.02.27 |
| SqlDeveloper 데이터 csv파일 익스포트(백업용 테이블 파일 만들기) (0) | 2024.02.15 |
| 비트(bit), 바이트(Byte),bps,ASCII (1) | 2024.01.24 |